Starlink Logo
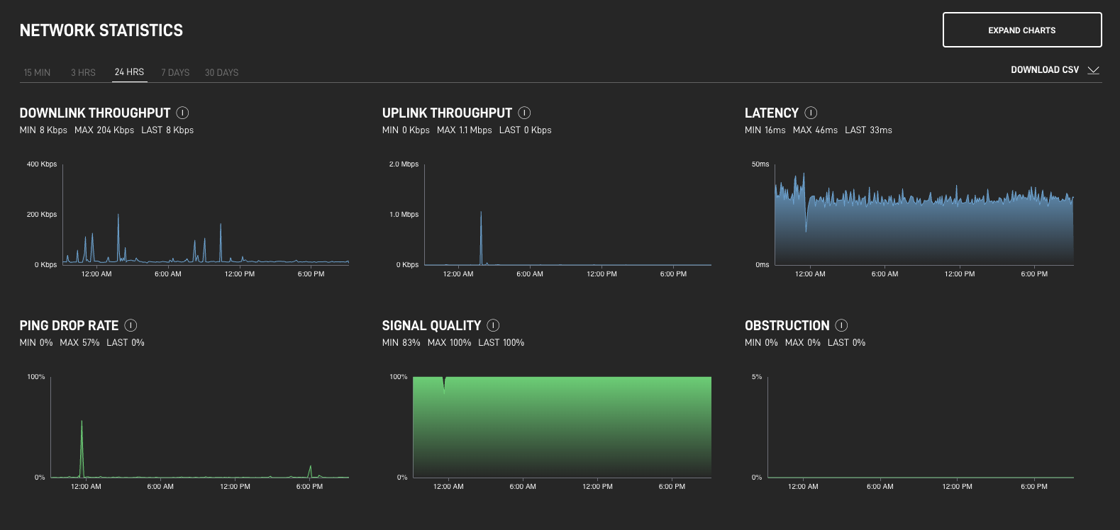
Uso del Panel de control para empresas para supervisar sus estadísticas de Starlink - Centro de ayuda de Starlink